Screen Shots
dcTrack DCIM Operations | Visualization3D Visualization of Busway Infrastructure
dcTrack DCIM Operations | Asset Management | Capacity ManagementFull Details of Each Busway
dcTrack DCIM Operations | Asset Management | Capacity ManagementFull Details of Each Tap Box
dcTrack DCIM Operations | Capacity Management | DashboardsBusway Utilization Dashboard Chart
dcTrack DCIM Operations | Asset ManagementParts Transactions
dcTrack DCIM Operations | Asset ManagementParts Custom Fields
dcTrack DCIM Operations | Asset ManagementSpare Parts
dcTrack DCIM Operations | Asset ManagementParts Templates
dcTrack DCIM Operations | ConnectivityEnd to End DC Power Chain
dcTrack DCIM Operations | ConnectivityDirect Current Power Chain Utilization
dcTrack DCIM Operations | Asset ManagementSee Any Item Field in Color at the Rack and Item Level
dcTrack DCIM Operations | Asset ManagementParts Management
dcTrack DCIM Operations | ConnectivityImpact Analysis From Any Point in a Data or Power Circuit
dcTrack DCIM Operations | Asset ManagementBulk Edit Item Attributes
dcTrack DCIM Operations | Asset Management | VisualizationCabinet Inspector
dcTrack DCIM Operations | Environment Management | VisualizationCabinet Inlet Temperature Report
dcTrack DCIM Operations | BI & Data AnalyticsCircuits Management
dcTrack DCIM Operations | BI & Data Analytics | DashboardsZero-Configuration Interactive Reports and Visual Analytics
dcTrack DCIM Operations | Asset ManagementSave and Share Filtered Views
dcTrack DCIM Operations | Environment Management | BI & Data Analytics | VisualizationRelative Humidity per Cabinet Floor Map Report
dcTrack DCIM Operations | VisualizationCabinet Elevations
dcTrack DCIM Operations | Power Management | Dashboards | BI & Data AnalyticsPower Dashboard
dcTrack DCIM Operations | Asset ManagementNetwork Line Card Item Details
dcTrack DCIM Operations | Asset Management | VisualizationMulti-Select Cabinet Elevation Views From Any Site and Row
dcTrack DCIM OperationsGUI Localization - Japanese
dcTrack DCIM OperationsGUI Localization - German
dcTrack DCIM OperationsGUI Localization - French
dcTrack DCIM OperationsGUI Localization - Chinese
dcTrack DCIM Operations | Asset ManagementGranular Permissions per Inventory Item
dcTrack DCIM Operations | Asset Management | VisualizationFiltered 3D Search of All Server Models
dcTrack DCIM Operations | Change ManagementFilter, View, and Edit Requests and Work Orders
dcTrack DCIM OperationsCustom Fields, Pick List Choices, Tabs, and Panels
dcTrack DCIM OperationsConsolidated Event Management Tab
dcTrack DCIM Operations | Change ManagementChange Requests
dcTrack DCIM Operations | Change ManagementChange Request Details
dcTrack DCIM Operations | Connectivity | VisualizationCable Trays on the Data Center Floor Map
dcTrack DCIM Operations | Connectivity | Visualization3D View - What's Connected to What
dcTrack DCIM Operations | Connectivity | VisualizationCable Measurements on the Data Center Floor Map
dcTrack DCIM Operations | Visualization | BI & Data AnalyticsMultiple Floor Map Reports
dcTrack DCIM Operations | Asset Management | Power Management | ConnectivityPower Ports Displayed in Asset Details
dcTrack DCIM Operations | Asset Management | ConnectivityData Ports Displayed in Asset Details
dcTrack DCIM Operations | Environment Management | VisualizationIsolated Cabinet View with Environmental Reporting
dcTrack DCIM Operations | Connectivity | Capacity Management | Power Management | VisualizationMultiple Data Circuit Traces from Redundant NICs
dcTrack DCIM Operations | Connectivity | Capacity Management | Power Management | VisualizationMultiple Power Circuit Trace from Redundant Power Supplies
dcTrack DCIM Operations | Visualization | Asset ManagementFloor Map Search Results- dcTrack DCIM Operations | BI & Data Analytics | Visualization | Environment ManagementHorizontal Thermal Time-Lapse Video
dcTrack DCIM Operations | BI & Data Analytics | VisualizationIsolated Cabinet View with Multiple Reports
dcTrack DCIM Operations | Capacity ManagementIntelligent Capacity Search for Space, Power, and Data Connectivity
dcTrack DCIM Operations | Asset ManagementFloor PDU Panel Details with Panel Schedule
dcTrack DCIM Operations | Environment Management | BI & Data Analytics | VisualizationPressure Map Time Lapse Video
dcTrack DCIM Operations | Power Management | Environment Management | Capacity Management | BI & Data Analytics | VisualizationdcTrack Cabinet Health Floor Map Report
dcTrack DCIM Operations | Power Management | BI & Data Analytics | VisualizationBudgeted Power per Cabinet Floor Map Report
dcTrack DCIM Operations | Power Management | BI & Data Analytics | VisualizationMeasured Amps per Cabinet Floor Map Report
dcTrack DCIM Operations | Environment Management | BI & Data Analytics | VisualizationMax Temperature per Cabinet (Rear) Floor Map Report
dcTrack DCIM Operations | Environment Management | BI & Data Analytics | VisualizationTemperature (Front) per Cabinet Floor Map Report
dcTrack DCIM Operations | Capacity Management | BI & Data Analytics | VisualizationStatic Load per Cabinet Floor Map Report
dcTrack DCIM Operations | Capacity Management | BI & Data Analytics | VisualizationWeight Capacity per Cabinet Floor Map Report
dcTrack DCIM Operations | Capacity Management | BI & Data Analytics | VisualizationWeight per Cabinet Floor Map Report
dcTrack DCIM Operations | Capacity Management | BI & Data Analytics | VisualizationPercent Full per Cabinet Floor Map Report
dcTrack DCIM Operations | Capacity Management | BI & Data Analytics | VisualizationAvailable RUs per Cabinet Floor Map Report
dcTrack DCIM Operations | Capacity Management | BI & Data Analytics | VisualizationUsed RUs per Cabinet Floor Map Report
dcTrack DCIM Operations | BI & Data AnalyticsAdding SQL Query Report Widget
dcTrack DCIM Operations | BI & Data Analytics | DashboardsDashboard Widget Drill Down Report
dcTrack DCIM Operations | BI & Data Analytics | Energy Management | DashboardsDCOI Dashboard
dcTrack DCIM Operations | BI & Data Analytics | Capacity Management | DashboardsWhat If Analysis Dashboard
dcTrack DCIM Operations | BI & Data Analytics | DashboardsHTML and Web Cam Feeds for Dashboard Widgets
dcTrack DCIM Operations | BI & Data Analytics | DashboardsUser Customizable SQL Report Widget
dcTrack DCIM Operations | Change Management | BI & Data Analytics | DashboardsChange Dashboard
dcTrack DCIM Operations | Connectivity | BI & Data Analytics | DashboardsConnectivity Dashboard
dcTrack DCIM Operations | BI & Data Analytics | Environment Management | DashboardsEnvironment and Cooling Dashboard
dcTrack DCIM Operations | BI & Data Analytics | Power Management | DashboardsPower Dashboard
dcTrack DCIM Operations | BI & Data Analytics | DashboardsSpace Dashboard
dcTrack DCIM Operations | BI & Data Analytics | DashboardsInventory Dashboard
dcTrack DCIM Operations | BI & Data Analytics | DashboardsEnterprise Health Dashboard
dcTrack DCIM Operations | BI & Data Analytics | DashboardsMulti-Site Enterprise Overview Dashboard
dcTrack DCIM Operations | Visualization3D Visualization
dcTrack DCIM Operations | Power Management | Capacity ManagementCabinet Level Power Usage Trends at Inlet, Breaker, and Outlet Levels
dcTrack DCIM Operations | Asset ManagementPaperless Audit Mobile App
Power IQ DCIM Monitoring | Dashboards | Power ManagementHealth and Capacity Widgets - Dark Mode
Power IQ DCIM Monitoring | Environment ManagementEnvironmental Sensor Threshold Monitoring and Reporting
Power IQ DCIM Monitoring | Power ManagementPower Sensor Threshold Monitoring and Reporting
Power IQ DCIM Monitoring | Power ManagementRack PDU Circuit Breaker Threshold Monitoring and Reporting
Power IQ DCIM Monitoring | Power Management | Environment Management | BI & Data AnalyticsNOC Dashboard
Power IQ DCIM Monitoring | Power Management | BI & Data AnalyticsTrend Measured Readings- Power IQ DCIM Monitoring | DashboardsSecurity Camera Video
- Power IQ DCIM Monitoring | Environment ManagementRack Temperature Report
- Power IQ DCIM Monitoring | Power ManagementRack PDU Bulk Configuration
- Power IQ DCIM Monitoring | Power ManagementMulti Vendor Data Collection
- Power IQ DCIM Monitoring | Power ManagementManage Severity Levels
- Power IQ DCIM Monitoring | DashboardsLive Weather Maps
- Power IQ DCIM Monitoring | Power Management | Capacity ManagementHealth and Capacity Tiles
- Power IQ DCIM Monitoring | Energy ManagementCustomer Energy Consumption
- Power IQ DCIM Monitoring | Power ManagementCompute Device Trend Chart
- Power IQ DCIM Monitoring | Power ManagementApplication Load Report
- Power IQ DCIM Monitoring | Power ManagementCustomer Billing Report
- Power IQ DCIM Monitoring | Power ManagementConfigurable Health and Data Polling
- Power IQ DCIM Monitoring | Power ManagementCircuit Breaker Status Report
- Power IQ DCIM Monitoring | Power Management | Capacity ManagementCabinet Capacity and Redundancy Report
- Power IQ DCIM Monitoring | Power Management3 Phase Power Balancing Report
Power IQ DCIM Monitoring | Capacity Management | DashboardsHealth and Capacity Widgets- Power IQ DCIM Monitoring | Power Management | Environment Management | Energy ManagementSensor List
- Power IQ DCIM Monitoring | Energy Management | BI & Data AnalyticsData Center Energy and Loads
- Power IQ DCIM Monitoring | Power Management | Capacity Management | BI & Data AnalyticsProjected Days of Power Capacity Remaining
Power IQ DCIM Monitoring | Power Management | Environment Management | BI & Data Analytics | VisualizationHealth and Capacity Floor Map with Cabinet Inspector- Power IQ DCIM Monitoring | Asset ManagementIT Device Groups Power Control
- Power IQ DCIM Monitoring | Asset ManagementFacility Items List
- Power IQ DCIM Monitoring | Power Management | Environment ManagementAlarm List
- Power IQ DCIM Monitoring | SecurityDoor Status and Electronic Lock Control
- Power IQ DCIM Monitoring | SecurityElectronic Door Status Report
- Power IQ DCIM Monitoring | Security | BI & Data AnalyticsElectronic Door Audit Report
- Power IQ DCIM Monitoring | Power Management | SecurityTree Navigation with Role Based Access
- Power IQ DCIM Monitoring | SecuritySmart Card Access
- Power IQ DCIM Monitoring | Power Management | Environment Management | Capacity ManagementGhost Server Report
- Power IQ DCIM Monitoring | Environment ManagementCarbon Foot Print by Location
- Power IQ DCIM Monitoring | Power Management | Capacity ManagementPower Capacity by Location
Power IQ DCIM Monitoring | Power ManagementRemote Power Control of Multi Power Supply Device
Power IQ DCIM Monitoring | Power Management | BI & Data AnalyticsPower Monitoring Dashboard
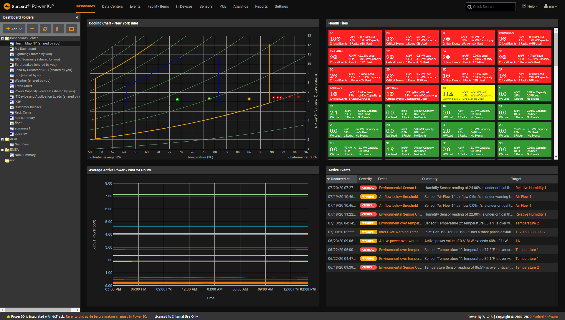
Power IQ DCIM Monitoring | Environment Management | BI & Data AnalyticsASHRAE Cooling Charts
Power IQ DCIM Monitoring | Power Management | Energy ManagementPUE Gauge and Trends





















































































































